Stay ahead of every
headlineelőtt

Intercept empowers teams to track market movements, competitors, and narratives as they unfold - all from a single, AI-driven platform.

Intercept Hero Image

Trusted by:

Pannon Egyetem
Arthtech
Graphium
MFOI Advisory
Ministry
Panaco
Krki

Why Intercept?

Minutes of clarity, not hours of
scrolling.

Cut through the noise. Intercept watches 180,000+ sources worldwide in real time, translates everything, and surfaces exactly what matters to you—first.

Made for Editors & Analysts

Per-user relevance ranking puts your priorities on top, every time.

Global by Default

Tracks international and local outlets across languages.

Instant Understanding

Concise summaries in Hungarian (and English), with one-click access to originals.

From to -
- in one view

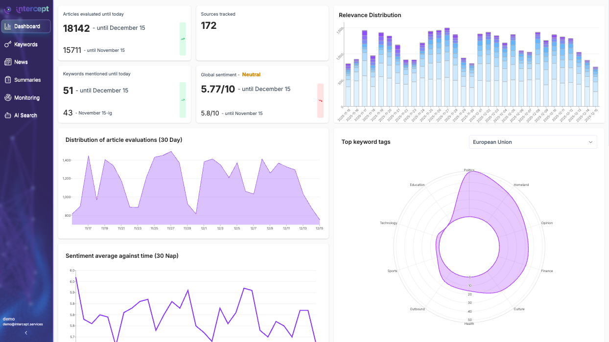
The Intercept dashboard turns raw coverage into clarity. Understand what's trending, who's driving it, and how it impacts your markets.

01

Cross-language coverage overview for 180K+ sources.

02

AI summaries: get daily context without reading hundreds of articles.

03

Narrative evolution charted over time.

04

Export-ready brief summaries for reporting.

See meaning
not just mentions

Intercept doesn't count keywords. It understands context, intent, and relationships — so you see how stories evolve, not just when they appear..

01

Entity graphs: instantly see who and what connects across your topics.

02

Cross-language context: catch identical ideas across 30+ languages and synonyms.

03

Narrative tracking: cluster duplicates, updates, and trends automatically.

04

Smart relevance: every alert ranked by your lens, not generic algorithms.

05

Reason-backed results: clear "why this surfaced" notes replace 95% noise.

Mobile App

Intelligence in your pocket

Intercept brings global media monitoring to your phone with instant alerts, clean summaries, and context you can act on right away.

01

Instant push notifications: never miss a critical update.

02

Smart Q&A: ask any question, get structured answers with sources.

03

Clean mobile UX: built for speed, clarity, and focus.

04

Syncs with your desktop dashboard: insights always connected.

How it works

01

Ingest

Monitor 180k+ sources; new items land within seconds.

02

Translate & normalize

Automatic, high-quality translation and metadata enrichment.

03

Rank & explain

Profile-specific relevance scoring with transparent reason codes.

04

Deliver

Slack/Teams/email/mobile alerts and a fast, clean UI for deep dives.

Seamless Integration

Intercept fits right into your existing workflow. Connect your insights directly to the tools your team uses every day.

Chat Platforms

Send alerts and summaries directly to Slack, Discord, or Microsoft Teams channels.

Webhooks

Push data to any management platform or custom internal tool with flexible webhooks.

Slack
Slack
Connected
Active
Discord
Discord
Standby
Configure
Webhook
Connected
Active

Insight at first sight

From the moment you start using Intercept, the difference is clear — cleaner data, faster signals, and insights that actually move decisions.

Less noise, more signal

Narrative clustering filters the noise automatically.

Earlier detection

Multilingual tracking spots stories others miss.

Actionable prioritization

Elevance ranking tells you what matters now.

From first signal to global intelligence

Start simple with Core, unlock automation with Pro, or power enterprise-wide monitoring with custom
data access. The right insights, for every stage of growth.

Core

From 139

The essential plan for teams who want a clear, real-time view of their market, competitors, and industry trends. Save hours of manual research each week and stay ahead with automated monitoring in one place.

  • 1 seat included
  • 1 topic board
  • Up to 3 keyword alerts
  • AI translation & summaries
  • Trend charts
  • Exports (PDF, XLS)
  • Standard support
  • Multi-user & access control
  • Mobile app access (Advanced sync)
  • Push notifications (Team rules)
  • API access
  • Webhooks
  • Dashboard integrations
  • White-label export

Pro

From 349

Built for growing teams that follow multiple topics, markets, or competitors. Advanced alerts, deeper summaries, and multi-user access ensure every stakeholder works from the same up-to-date market intelligence. Ideal for product, BD, and strategy teams.

  • 3 seats included
  • 3 topic boards
  • Up to 10 keyword alerts
  • AI translation & summaries
  • Trend charts
  • Exports (PDF, XLS)
  • Priority support
  • Multi-user & access control
  • Mobile app access
  • Push notifications
  • API access
  • Webhooks
  • Dashboard integrations
  • White-label export

Enterprise

From 999

Designed for larger organizations where several teams need unified, real-time market visibility. Fully scalable access, advanced workflows, integrations, and dedicated strategic support—everything needed for complete market monitoring across the company.

  • 10+ seats included
  • 5+ topic boards
  • 50+ keyword alerts
  • AI translation & summaries
  • Trend charts
  • Exports (PDF, XLS)
  • Dedicated strategic support
  • Multi-user & access control
  • Mobile app access (Advanced sync)
  • Push notifications (Team rules)
  • API access
  • Webhooks
  • Dashboard integrations
  • White-label export

Ready to see Intercept in action?

Let's explore how real-time market intelligence can help your team make faster, more confident decisions.